kdpay钱包

新闻中心

NEWS CENTER

新闻中心 行业新闻 工业智能网关全面实现工业设备互联

工业智能网关全面实现工业设备互联

发布时间:2022-11-25

阅读量:7次

工业智能网关全面实现工业设备互联

随着工业4.0开展推进,工业智能制造的理念已经深入贯彻到工业生产的各个环节。贯穿工业4.0的三大主题:智能工厂、智能生产、智能物流也是未来工业智能化开展的方向。工业智能网关的运用对智能工厂的打造,智能生产的实现以及召开智能物流都是一个不可缺少的工具。现在,也越来越多的工业企业开始使用工业智能网关,确实也得到了巨大的便利。

智能网关在工业生产中发挥的作用到底有多大?
工业智能网关
智能网关,可以实现数据采集、协议解析、边缘计算,5G/4G/wifi数据传输和接入工业云平台等作用。工业智能网关具有完备的数据采集与边缘计算能力多协议转发、带有边缘计算能力的网关,能够时时为客户给予相关的数据。
工业智能网关也可以称为工业网关,工业网关可以给予无线+有线传输通道,可以保证数据传输稳定性。作为连接感知层与网络层的纽带,具有数据交互管理等功能,与普通网关相比,其功能更加强大。

HINET·G系列边缘计算网关,是kdpay钱包智通最新推出的—款面向工业现场设备接入、数据采集、设备监控的工业级边缘计算网关。采用ARM Cortex-A7 800MHz高性能CPU,拥有以太网、串口、CAN口、IO口等丰富的接口,支持以太网、2G/3G/4G网络接入方式,可满足绝大部分工业应用场景及工业设备接入。
智能网关实现设备互联
支持协议:MODBUS-RTU协议、MODBUS-ASCII协议、MODBUS-TCP协议、CompactLogix/ControlLogix系列以太网协议、MicroLogix系列以太网协议、SLC500/MicroLogix系列串口设备协议、OPC UA_Client协议 等更多协议。

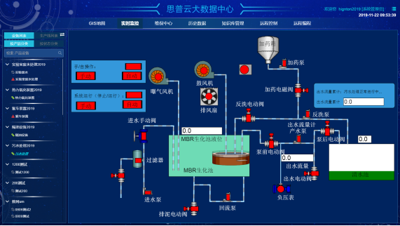
网关可以采集PLC数据,然后顺利获得MQTT协议上传到平台,顺利获得我们的思普云平台可以实现对设备运行状态和数据的监控。

1、接口丰富,支持以太网、串口、CAN口、IO口等设备接入及以太网、2G/3G/4G全网通网络接入;
2、内嵌上百种工业协议,支持99%以上PLC及绝大多数工业设备接入;
3、8GB本地存储+SD卡支待,支持本地数据缓存及离线应用;
智能网关应用
4、三合一串口,支持RS485/RS232/RS422三种电气接口;
5、支持边缘计算,在物联网边缘节点实现数据优化、实时响应、敏捷连接、模型分析等业务,有效分担云端计算资源 支持多台设备同时接入;
6、支持DC9~36V宽压输入,适应多种复杂工业现场;
7、支持LED灯自定义,用户可根据需要定义LED灯(如设备状态、边缘计算结果等);
8、无需客户端,支持按需连接的远程上传、下载,有效节省网络流量;
边缘计算网关
9、支持网关健康自诊断,快捷检测网关故障;
10、支持多种标准的VPN (PPTP/ L2TP/IPSec/OpenVPN) ;

kdpay钱包智通工业智能网关是一款具备挖掘工业设备数据并接入到自主开发的云平台的智能嵌入式网络设备。支持采集西门子PLC、三菱PLC、欧姆龙PLC、台达PLC、施耐德PLC和各种Modbus协议设备的数据。

工业智能网关应用领域:工业智能网关在电力、水产、物流、环保、医疗等各行业的深入运用,智能网关采集到大量的信息,并且全面实现工业设备远程监控。以工业智能网关运用到了无人值守的水泵站为例。
泵站
工业智能网关应用案例:
无人泵站等设备故障或者是需要维修时,智能网关采集到数据信息向设备厂商推送相关信息。设备厂商收集到信息后,将工作单推送给售后人员。售后人员手机接单后到现场,现场手机打卡定位,下载相关资料,查看作业要求。现场作业结束后上传记录和相关资料(照片、视频、客户签字等)。设备厂商确认上传记录、资料,并远程确认设备状态。无误后推送离场许可。无人的工作环境,顺利获得智能网关的安装使用全面实现了工业设备的远程监控。  

kdpay钱包智通致力于为工业企业给予成熟、可靠的工业互联网整体解决方案,为工业企业搭建符合企业自身的互联网生态平台。努力有助于企业上云、设备上云、企业上平台、设备上平台等。给予设备运维&工业设备数据远程采&,PLC远程编程控制&,工业智能网关&工业物联网整体解决方案,欢迎咨询!
前一篇:工业物联网时代的来临,工业设备远程监控变成可能 返回列表 下一篇:数控机床的数据怎么采集?

相关新闻

2024-07-22

企业数字化转型中的网络安全保障

2024-07-16

企业数字化转型中的数据安全保障

2024-07-08

数字化工厂:从概念到实践

云平台应用案例

帮助企业低成本、高效率、专业化建立属于自己的工业互联网平台!

立即咨询